![图片[1]-一键安装插件 单独版RX10 de-noise降噪 WIN-YU158-音频制作系统办公资源](https://www.yu158.com/wp-content/uploads/2024/07/image-49.png)
简介
RX 10 Voice De-noise 是一款直观的、零延迟的降噪插件,能够对各种音频素材提供高质量的降噪效果。它可以智能地分析语音信号,并为输入信号确定最佳的噪声阈值,从而有效去除背景噪声,提升人声的清晰度和纯净度.
处理原理
该插件基于 64 个心理声学间隔的带通滤波器来工作,这些滤波器相当于一个多频段门,根据用户定义的阈值来决定是否让信号通过。如果信号成分高于滤波器的阈值,将直接通过而不做处理;如果低于阈值,则会被衰减处理.
控制参数
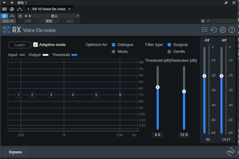
- 自适应模式:此模式下,插件会自动分析输入信号,并相应地调整噪声阈值,以补偿不同的噪声基底变化。这对于去除具有变化噪声基底以及存在持续噪声部分的录音非常有用,适用于几乎所有的对话和语音录制。不过需要注意,自适应模式下的噪声阈值设置可能与手动学习设置的阈值有所不同,因为其会不断调整,且为防止产生伪像而设置得较低.
- 学习按钮:在手动模式下,可通过点击 “学习” 按钮,将噪声阈值设置为选定的噪声参考值。操作时,建议在音频中找到一段纯噪声部分,使用 “学习” 功能对其进行分析,选取的噪声段落越长,设置的阈值节点位置就越理想,一般建议选取至少一秒的纯噪声来获取噪声轮廓.
- 优化模式 :
- 优化对话:此模式对噪声变化的反应更快,但不适用于处理歌声中的噪声,主要针对对话中的噪声去除进行了优化。
- 优化音乐:该模式在处理歌声时不会衰减持续音符,应用于声乐演唱时更加透明,能更好地保留音乐元素的原有音色和表现力。
 
- 滤波器类型:可选择不同的滤波器类型,以此改变降噪滤波器的带宽,从而影响降噪效果和声音的音色特点.
- 手术模式与温和模式 :
- 手术模式:相比于温和模式,能够去除更多不需要的噪声,但可能会在音色方面有所牺牲,并且可能导致出现类似 “啁啾” 或 “水状” 的音乐噪声伪像。
- 温和模式:与手术模式相比,提供了更加透明的降噪效果,但去除高频 “嘶嘶” 声的能力相对较弱。
 
- 阈值节点:在频谱显示上的阈值节点控制,允许用户手动修改噪声阈值曲线,即 “噪声轮廓”。这六个点可以手动调整,以适应信号中当前存在的噪声特性,并且这些控制参数还可以自动化,以补偿音频噪声基底的变化。在自适应模式下,阈值节点会实时自动调整;而在手动模式下,可以通过在界面上点击并拖动来同时选择多个阈值节点进行手动调整.
- 主阈值控制:主阈值控制可以让用户将所有阈值节点的值统一偏移相同的量。如果发现处理效果过于强烈,或者处理影响到了不想被处理的音频部分,可以尝试调整此控制参数.
- 降噪控制:用于控制每个频带在信号成分低于其阈值时的最大降噪深度(以分贝为单位)。如果已经正确设置了阈值,但对得到的结果不满意,可以尝试调整此参数来进一步优化降噪效果.
电平表
- 输入频谱电平表:显示降噪滤波器输入信号的电平大小,帮助用户了解输入信号的强度.
- 输出频谱电平表:显示降噪滤波器输出信号的电平大小,通过对比输入和输出电平表,可以直观地看到降噪处理对信号电平的影响.
- 增益衰减区域:位于输入和输出频谱之间,用于显示对信号应用的降噪处理量,可清晰地反映出降噪的程度.
总之,RX 10 Voice De-noise 插件专为在数字音频工作站(DAW)或非线性编辑系统(NLE)中的轨道上插入使用而设计,能够高效地实现自适应噪声去除,并且具有零延迟的特点,在不影响音频同步的前提下,为音频中的人声部分提供高质量的降噪处理,极大地提升了音频的质量和可听性.
© 版权声明
THE END
    


























